PRESS RELEASE
Issued by: AddUp S.A.S
AddUp Dashboards is a multi-scale monitoring software that is available with all AddUp FormUp Powder Bed Fusion (PBF) and BeAM Directed Energy Deposition (DED) machines. The software provides a clear picture of both real time and historic process data for the machine and presents it in an easy-to-read dashboard view.
Status Progress at a Glance
AddUp Dashboards collects and displays data for an unlimited number of FormUp and BeAM machines regardless of their physical location and displays a summary on an overview home screen. This provides a birds-eye view of a full production fleet of machines, offering status and progress at a glance. Users can see the big picture for the last month or check what happened during last layering cycle for a particular build.
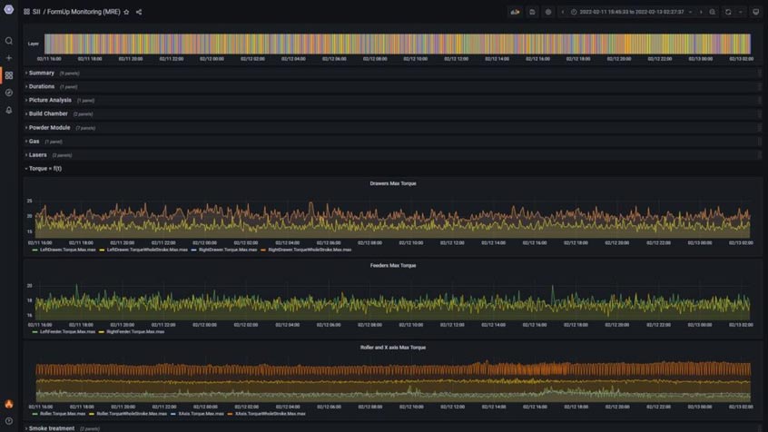
Real-Time & Historical Data at your Fingertips
AddUp Dashboards displays data for 80 process parameters including oxygen level, humidity level, state of the lasers, forces measured in all moving components, consumption of powder, state of gas flow and more. Key Process Parameters are adapted depending on the nature of the machine connected: PBF or DED. This real-time data is refreshed at a rate as quick as 5 seconds. AddUp Dashboards software tracks data from every build and the historical data is available for viewing with just a simple click. Using this software, users can see a complete history of each machine including basic information like how many builds have been completed all the way down to each individual layer for any given print. This historical data is particularly useful to monitor machine health to keep the machine running at optimal performance.
Customized to Meet Your Needs
The AddUp Dashboards user interface, which only requires a web browser to be used, offers over 25 data visualization styles that can be customized to meet the needs of specific users. Color schemes and data panels can easily be changed, moved, resized, duplicated, and edited to show whatever information is most important. The software also includes an alerting system with email notification capabilities to single or multiple users, including custom threshold definition. This gives the ability to be informed when a machine status is potentially drifting, enabling users to address a fault before it becomes a problem.
Industry 4.0 Compatible
AddUp Dashboards receives data through MQTT and OPC-UA connections making the software compatible across Industry 4.0 platforms.
| Contact details from our directory: | |
| AddUp S.A.S | Additive Manufacturing |
| AddUp Inc. (was BeAM Machines) | Additive Manufacturing |
| Related directory sectors: |
| Metal Processes |
Weekly news by email:
See the latest Bulletin, and sign up free‑of‑charge for future editions.
Honeywell supplies LED landing search light for MV-75
Indra advances UAV collision avoidance with 360-degree detection trials
Northrop Grumman delivers 1,500th F-35 centre fuselage from Palmdale
Kratos expands in Birmingham with systems integration facility